スクリューウェイト貫入試験(※)は戸建住宅では最も行われている地盤調査です。
先端にスクリューをつけたロッドを地盤に設置し、1kN(100kgf)まで重さを加えて、ロッドが地中に貫入するかを計ります。
貫入が止まるとロッドを回転させながらねじ込んでいき、25cm貫入するのに必要な回転数を計測し、地盤の強度を判定します。
※旧スウェーデン式サウンディング試験方法

スクリューウェイト貫入試験(※)は戸建住宅では最も行われている地盤調査です。
先端にスクリューをつけたロッドを地盤に設置し、1kN(100kgf)まで重さを加えて、ロッドが地中に貫入するかを計ります。
貫入が止まるとロッドを回転させながらねじ込んでいき、25cm貫入するのに必要な回転数を計測し、地盤の強度を判定します。
※旧スウェーデン式サウンディング試験方法
スクリューウェイト貫入試験の調査方法
1. 長さ0.8mのロッドの先端にスクリューポイントを取り付け、ポイント下端から50cmのところにクランプ下面を合わせて載荷用クランプを固定し、底辺を通して調査地点上に鉛直に立てて支える。
2. このままでロッドが地中に貫入するかどうかを確かめ、貫入する場合は荷重に対する貫入量を記録し、貫入しない場合は荷重を載荷用クランプに順次載荷(荷重段階は5,15,25,50,75,100kg)を行い、途中貫入する場合は荷重に対する貫入量を記録し、その操作を繰り返す。
3. 100kgでロッドの貫入が止まった場合には、その貫入量を測った後、そのままロッドにハンドルを取り付け、ハンドルに鉛直方向の力が加わらないように回転し、次の目盛線まで貫入させるのに要する半回転数を記録する。
4. 測定が終わったらおもりを降ろし、引抜き装置によって全ロッドを引抜き、ロッドを点検し、スクリューポイントの異常の有無を調べる。
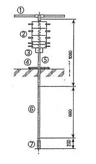
①ハンドル ②おもり ③載荷用クランプ
④底板 ⑤継足しロッド ⑥スクリューポイント、連結ロッド
⑦スクリューポイント

スクリューウェイト貫入試験から地耐力を定める方法
国土交通省告示第千百十三号より抜粋
地盤の許容応力度を定める方法は、—————————— 省略 ——————————
ただし、地震時に液状化するおそれのある地盤の場合又は(三)項に掲げる式を用いるにおいて、基礎の底部から下方二メートル以内の距離にある地盤にスクリューウェイト貫入の荷重が一キロニュートン以下で自沈する層が存在する場合若しくは基礎の底部から下方二メートルを超え五メートル以内の距離にある地盤にスクリューウェイト貫入の荷重が五〇〇ニュートン以下で自沈する層が存在する場合にあっては、建築物の自重による沈下その他の地盤の変形等を考慮して建築物又は建築物の部分に有害な損傷、変形及び沈下が生じないことを確かめなければならない。

Nswとは…
基礎の底部から下方二メートル以内の距離にある地盤のスウェーデン式サウンディングにおける、
1メートルあたりの半回転数(百五十を超える場合は百五十とする。)の平均値
(単位 回)
スクリューウェイト貫入試験調査風景
※技術的なご検討などは、弊社までお問い合わせください。
関西エリア(大阪、兵庫、京都、奈良)を中心に調査いたします。
関西エリア以外でも御見積り可能です。